昨天,8月5日,甲骨文去中心化提供商Chainlink的原生货币LINK暴跌至六个月来的最低点。领英在8美元附近转手,从3月份的高点下跌了64%,突破了牛市标志,表明疲软。这次调整是全面的,Solana和Cardano等主要的山寨币也出现了大幅下跌。

然而,随着市场流血,跌破关键支撑位,聪明的投资者认为这是一个积累的机会。根据昨天8月6日的IntoTheBlock数据,活跃链接地址的数量显着增加,上升到大约三个月来未见的水平。
活跃地址数量上升的同时,交易所的资金外流也出现了激增。这一发展表明,尽管资产价格下跌,但用户更热衷于积累链接,而不是出售链接。
币安和Coinbase等中心化交易所的资金流出通常被认为是净正的。由于用户通过他们的非托管钱包控制硬币,他们不能轻易出售其他液体硬币或稳定币。
多年来,每当出现极度恐慌时,尤其是在领汇持有者中,价格往往会稳步回升。就像2020年3月的事件一样,由于covid -19导致的崩溃,加密价格闪电崩盘,激进的投资者可以将这种下跌视为买入的机会。

2020年3月,领汇暴跌了70%。然而,几个月后,随着印钞机的启动,加密货币价格上涨,使LINK在2021年的峰值上涨了近35倍。
与当时发生的情况类似,价格下跌,加上交易所资金外流和实体之间的积累,使得LINK可能会强劲反弹。
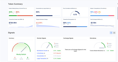
到目前为止,IntoTheBlock的数据显示,65%的LINK持有者处于亏损状态,只有32%的人处于亏损状态。不过,令人鼓舞的是,大多数LINK持有者都是“钻石手”,他们已经持有了一年多的储备。
持有硬币或代币超过155天的长期持有者或地址越多,在清算浪潮中价格就越有弹性。
除了价格走势,领汇持有者的乐观情绪也很高。Chainlink是一家领先的分布式oracle提供商,提供DeFi和NFT协议服务。
与此同时,中间件开发商Chainlink Labs继续与高质量的合作伙伴进行合作。最近,21Shares在以太坊上集成了Chainlink的Proof-of-Reserve,以提高透明度。
友情提示:本文不构成投资建议,文中的所有观点,仅代表文章内人物的个人观点,不具有任何指导作用!
最新发现
相关资讯
Solana热潮驱动Rust工程师需求,加密就业市场新动向
8月7日最新消息报道,随着Solana模因币在2024年上半年掀起热潮,加密货币就业市场正经历一场显著的变化,尤其是对Rust工程师的需求激增。据加密货币就业委
2024-08-07 14:00:00
Chainlink在5个月内下跌64%
昨天,8月5日,甲骨文去中心化提供商Chainlink的原生货币LINK暴跌至六个月来的最低点。领英在8美元附近转手,从3月份的高点下跌了64%,突破了牛市标志
2024-08-07 14:00:00
币安2024年代币列表多数下跌,JUP成唯一亮点
8月7日最新消息报道,加密货币研究机构Coin98 Analytics在社交媒体上发布的一则消息显示,币安交易所2024年列出的30种代币中,除了Jupitr
2024-08-07 14:00:00